A project is an undertaking, carried out individually or collaboratively and possibly involving research or design, that is carefully planned to achieve a particular aim.
The projects section under the Work Module mainly records all the projects taken up by the company for the clients which includes their details such as members, deadlines, clients, completions, status, and few more options such as editing, viewing the set project in the form of a Gantt Chart, archiving, and deletion of the project.
From the available feature on the top left corner, it is easy to add new projects to the list. Just by clicking on the “Add Project” option, a pre-generated form is seen on the screen wherein one can easily feed in details.

The Add Project form requires details such as Project Name, Start Date, Deadline, Project Category, Department, Client, Project Summary, Notes, Project Members, and any other required details can be added while saving the details in the provided form.

Right beside the “Add Project” option, there is an option to Add Project Templates This feature allows you to add in few details just by clicking on the chosen template rather than feeding in individual details manually, it often helps in saving time. This section demands details such as Project Name, Project Category, Project Summary, Notes, and few checkboxes which are to be chosen depending on the user’s choices.

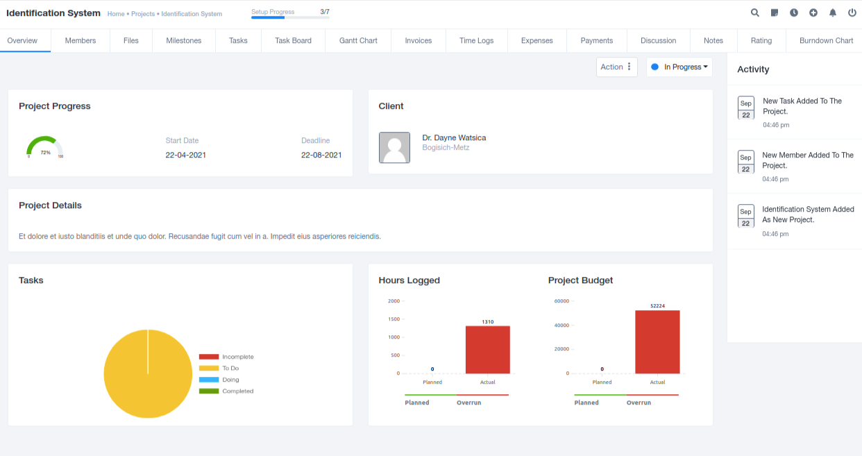
Once you click on the name of the individual project present in the list, you are provided with the list of the following information which can be viewed as per requirements and choices. The hyperlink present in each of these takes you to the chosen pages for viewing.

(1) Overview: This section under the individual project provides sufficient information to help anyone viewing the document to understand the project briefly along with its planning, tasks, and mainly required details in a brief view.

(2) Members: This section records the details of all the members/employees working on the assigned project. It compiles and presents the cumulative data to everyone viewing the specific project.

From the top left corner, there is an option available to add new members to the project chosen. Once the option is clicked on it presents a pre-generated form on the screen which asks for certain data that is to be fed in manually by the user working on this specifically. The member can be chosen from the entire list or the departmental list.

(3) Files: This section under individual projects offers space to hold any documents that are important concerning the project, these can be easily stored here. It also allows easy access to everyone.

(4) Milestones: This section records the milestones achieved that the employees themselves created for each project. It helps in tracking each project.

(5) Tasks: This section tracks the tasks created under each project which further helps in logging of work and eventually completion of the project.

(6) TaskBoard: Taskboard is the Kan-Ban Format for the tasks assigned to them. This makes the tracking process easier.

(7) Gantt Chart: Gantt Chart pattern of the task makes the viewing of the timeline for the task easier as it shows the period it is spread over.

(8) Invoices: This section under the projects tab holds all the invoices created for the specific project. It makes the tracking work easier for both parties.

(9) Time Logs: This section provides space for logging in time for different tasks that are chosen by them as individuals which in all records the total time taken for the complete project.

(10) Expenses: This section records all the expenditures that were done for the working of the individual projects. It further adds the expenditures under this section to the overall expenditures of the organization.

(11) Payments: All the transaction history for each project is saved under this section which makes financial recordings easier.

(12) Discussion: Thi section records all the important discussions that are done among the employees or between the client and employees to frame the further working on the project.

(13) Notes: This section is to store some must points which are important to remember while working on the project.

(14) Burndown Chart: This sheet records the graphical representation of the work left to do versus time comparing the ideal work structure and actual work structure.

(15) Rating: This section records the ratings received from the client for the work done by the organization on the project. This allows space where all the feedbacks can be recorded for each project.
